Wissen verbindet uns


PROVICON ist ein unabhängiges Systementwicklungs- und Dienstleistungsunternehmen für die Industrie. Seit mehr als 25 Jahren bieten wir professionelle Software-Lösungen und Dienstleistungen im Bereich Automatisierung und Visualisierung an. Durch unsere Partner und Distributoren sind unsere Produkte mittlerweile weltweit im Einsatz und genießen immer größere Anerkennung.

Im Rahmen unserer internationalen Ausrichtung haben wir 2018 unser Leistungsspektrum um einen Geschäftszweig erweitert: Mit PROVICON CONNECT bieten wir interkulturelle Trainings und Sprachunterricht für international agierende Unternehmen an.


Portfolio

  • Alle
  • VisionX9 SCADA
  • Industrieanwendungen
  • KitchenManagement System
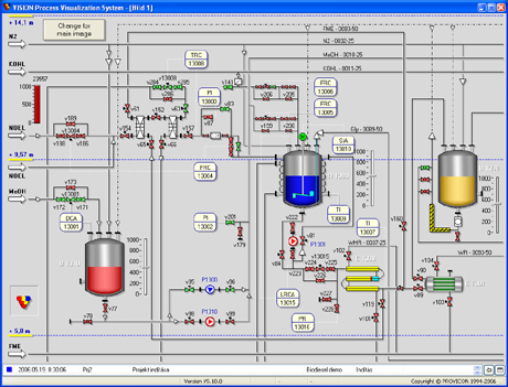
Die neue X-Reihe des VISION Prozessvisualisierungssystems gehört zu den schnellsten, anpassungsfähigsten und grafisch ansprechendsten Lösungen unter den objektorientierten Prozessvisualisierungssystemen. Die uneingeschränkte Skalierbarkeit von VISION X ermöglicht nicht nur die online Eingabe und Modifizierung neuer Variablen, Bilder, Meldungen, usw., sondern auch die Entwicklung neuer Variablentypen und Systemkomponenten. In VISION X werden die modernsten Komponenten und Lösungen der Computertechnologie verwendet. Einzigartig ist dabei, dank integrierten grafischen Editors, dass VISION X Anwender dafür keine tiefergehende Programmierkenntnisse benötigen. VISION X Komponenten und Kompositionen (XSDL Begriff) sind gleichzeitig auch grafische Systemkomponenten. Kommunikation besteht zum Beispiel aus ähnlichen Objekten, wie Bilder (Schnittstelle, Treiber, Modem, Knotenpunkt, OPC, IO, usw.), die genauso durch Eigenschaften konfigurierbar sind, wie ein Viereck, Linie oder Text – eine Kommunikation wird also mit dem gleichen grafischen Editor erstellt. Die klare Konzeption von VISION ist das Resultat mehr als 25 jähriger Systementwicklung, sowie praktischer Erfahrungen, und lässt Design, Softwareergonomie, Einfachheit und Komplexität bei VISION eine Einheit bilden.
Das Hauptanwendungsgebiet von VISION ist die Visualisierung der Technologien in Wasserwerken, Kläranlagen, in der Chemischen, Pharma-, Öl- und Nahrungsmittel-industrie, sowie die Überwachung und Steuerung bei Kraftwerken, in der Qualitätssicherung und Fertigungs-automatisierung. PROVICON hat für zahlreiche Kernkraftwerke Diagnostik-, Archivierung- und Steuerungssysteme mit VISION entwickelt, die als Referenzanwendungen in Deutschland, Ungarn, Russland, Ukraine und Bulgarien eingesetzt werden.
Mit dem neuen KMS (KitchenManagement System) erfassen Sie über ein Netzwerk automatisch alle wichtigen HACCP-Daten von beliebig vielen RATIONAL Geräten. In wenigen Sekunden erstellen Sie Ihre eigenen Garprogramme und verwalten diese übersichtlich in der Bibliothek. Einfach per Mausklick senden Sie Garprogramme oder neue Updates an alle angeschlossenen RATIONAL Geräte.

Kompetenzen

  • Relationelle Datenbanktechnik

    Oracle, MSSQL, Access, PostgreSQL, Informix, Progress, stored procedures

  • Technologie, Programmiersprachen

    Java, JEE6, AJAX, WEB-Services, HTML, XHTML, CSS, Javascript, XML, XSL, Xpath, WAP, C/C++, C# (.NET), UML

  • Technologieplatformen

    Visual Studio .NET, PL/SQL Developer, Eclipse, NetBeans, IntelliJ, Maven, C++ Builder, QT, VISION-X9

  • Spezielles

    Atlassian-Plattform (JIRA, Confluence, Bamboo), SVN, GIT, CVS, TeamCity

  • QA

    NUnit, JUnit, TestNG, TDD, BDD, Zephyr, Selenium Webdriver, HP QC, ISTQB, JMeter, SoapUI

  • Projektmanagement

    Agile, Scrum, Kanban


Kontakt

Sie haben offene Fragen? Wir sind jederzeit gerne für Sie da! Geben Sie einfach Ihre Daten und offene Fragen/Wünsche in nachfolgendes Kontaktformular ein. Wir setzen uns mit Ihnen umgehend in Verbindung.

PROVICON GmbH
Kapellenstrasse 9
D-85253 Erdweg

Telefon: +49 (0)8136-2289440
Fax: +49 (0)8136-2289437

    Nehmen Sie Kontakt auf





    [recaptcha]

    Thanks for sending your message! We'll get back to you shortly.

    There was a problem sending your message. Please try again.

    Please complete all the fields in the form before sending.


    Impressum

    PROVICON GmbH
    Kapellenstrasse 9
    D-85253 Erdweg

    Geschäftsführer: Laszlo Dobos
    Registergericht: Amtsgericht München
    Registernummer: HRB  162237
    Umsatzsteuer-IdentNummer: DE248548755

    Telefon: +49 (0)8136-2289440
    E-Mail: info@provicon.de

    Haftungshinweis:
    Trotz sorgfältiger inhaltlicher  Kontrolle übernehmen wir keine Haftung für die  Inhalte externer Links. Für den Inhalt der verlinkten Seiten sind ausschließlich deren Betreiber verantwortlich.

    Verantwortlich für den Inhalt gemäß §10 Abs. 3 MDStV.:
    Laszlo Dobos
    Kapellenstrasse 9
    D-85253 Erdweg
    E-Mail: l.dobos@provicon.de


    Datenschutzerklärung

    Wir erheben, verwenden und speichern Ihre personenbezogenen Daten ausschließlich im Rahmen der Bestimmungen des Bundesdatenschutzgesetzes der Bundesrepublik Deutschland. Nachfolgend unterrichten wir Sie über Art, Umfang und Zweck der Datenerhebung und Verwendung.

    Erhebung und Verarbeitung von Daten
    Jeder Zugriff auf unsere Internetseite und jeder Abruf einer auf dieser Website hinterlegten Datei werden protokolliert. Die Speicherung dient internen systembezogenen und statistischen Zwecken. Protokolliert werden: Name der abgerufenen Datei, Datum und Uhrzeit des Abrufs, übertragene Datenmenge, Meldung über erfolgreichen Abruf, Webbrowser und anfragende Domain. Zusätzlich werden die IP Adressen der anfragenden Rechner protokolliert. Weitergehende personenbezogene Daten werden nur erfasst, wenn der Nutzer der Website und/oder Kunde Angaben freiwillig, etwa im Rahmen einer Anfrage oder Registrierung oder zum Abschluss eines Vertrages oder über die Einstellungen seines Browsers tätigt.
    Unsere Internetseite verwendet Cookies. Ein Cookie ist eine Textdatei, die beim Besuch einer Internetseite verschickt und auf der Festplatte des Nutzer der Website und/oder Kunden zwischengespeichert wird. Wird der entsprechende Server unserer Webseite erneut vom Nutzer der Website und/oder Kunden aufgerufen, sendet der Browser des Nutzers der Website und/oder des Kunden den zuvor empfangenen Cookie wieder zurück an den Server. Der Server kann dann die durch diese Prozedur erhaltenen Informationen auf verschiedene Arten auswerten. Durch Cookies können z. B. Werbeeinblendungen gesteuert oder das Navigieren auf einer Internetseite erleichtert werden. Wenn der Nutzer der Website und/oder Kunde die Nutzung von Cookies unterbinden will, kann er dies durch lokale Vornahme der Änderungen seiner Einstellungen in dem auf seinem Computer verwendeten Internetbrowser, also dem Programm zum Öffnen und Anzeigen von Internetseiten (z.B. Internet Explorer, Mozilla Firefox, Opera oder Safari) tun.

    Nutzung und Weitergabe personenbezogener Daten
    Soweit der Nutzer unserer Webseite personenbezogene Daten zur Verfügung gestellt hat, verwenden wir diese nur zur Beantwortung von Anfragen des Nutzers der Website und/oder Kunden, zur Abwicklung mit dem Nutzer der Website und/oder Kunden geschlossener Verträge und für die technische Administration. Personenbezogene Daten werden von uns an Dritte nur weitergegeben oder sonst übermittelt, wenn dies zum Zwecke der Vertragsabwicklung oder zu Abrechnungszwecken erforderlich ist oder der Nutzer der Website und/oder Kunde zuvor eingewilligt hat. Der Nutzer der Website und/oder Kunde hat das Recht, eine erteilte Einwilligung mit Wirkung für die Zukunft jederzeit zu widerrufen.

    Die Löschung der gespeicherten personenbezogenen Daten erfolgt, wenn der Nutzer der Website und/oder Kunde die Einwilligung zur Speicherung widerruft, wenn ihre Kenntnis zur Erfüllung des mit der Speicherung verfolgten Zwecks nicht mehr erforderlich ist oder wenn ihre Speicherung aus sonstigen gesetzlichen Gründen unzulässig ist. Daten für Abrechnungszwecke und buchhalterische Zwecke werden von einem Löschungsverlangen nicht berührt.

    Auskunftsrecht
    Auf schriftliche Anfrage informieren wir den Nutzer der Website und/oder den Kunden über die zu seiner Person gespeicherten Daten. Die Anfrage ist an unsere im Impressum der Webseite angegebene Adresse zu richten.

    Quelle: IT Recht Hannover | Rechtsanwalt E. Strohmeyer

    Copyright © 2018 Provicon GmbH